Xontor
Enthusiast
- Mitglied seit
- 14.10.2014
- Beiträge
- 10
- Ort
- Mönchengladbach
- Details zu meinem Desktop
- Prozessor
- AMD Ryzen 9 9950X3D
- Mainboard
- ASUS ROG STRIX X670E-A GAMING WIFI
- Kühler
- Thermalright Peerless Assassin 140
- Speicher
- 64GB GSKILL Ripjaws M5 Neo RGB CL6000-28-36-36
- Grafikprozessor
- Palit GeForce RTX 5080 GameRock
- Display
- DELL AW3423DWF
- SSD
- 1* SN850X 2TB; 2* 970 EVO Plus 2TB
- Soundkarte
- SoundBlasterX G5
- Gehäuse
- Lian Li O11 Dynamic EVO Weiß
- Netzteil
- Lian Li EDGE EG1000
- Betriebssystem
- Win 11
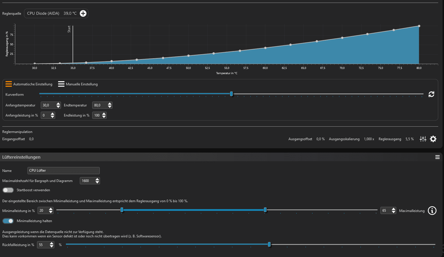
10 - 40% Ausgangsleistung ist dein Regelbereich = 0-100% Reglerausgang
Sprich 50% sind 25% Ausgangsleistung
10% Min und 40% Maxleistung
0% 100%
Sprich 50% sind 25% Ausgangsleistung
10% Min und 40% Maxleistung
0% 100%

?
danke für die info, gleich mal installieren




