[Sammelthread] Aquacomputer LEAKSHIELD Erfahrungs-/Sammelthread

Seid ihr mit eurem Aquacomputer LEAKSHIELD zufrieden?

  • Ja: Alles bestens, würde ich immer wieder verbauen

    Stimmen: 20 50,0%
  • Neutral: Es funktioniert, aber ich hätte es mir auch sparen können

    Stimmen: 10 25,0%
  • Nein: Ich habe es wieder demontiert weil ich unzufrieden war

    Stimmen: 10 25,0%

  • Anzahl der Umfrageteilnehmer
    40
Danke Leute, es war tatsächlich der fehlende Dichtring am Ultitube: Ich hatte ursprünglich ne 150er Tube verbaut und dann aus Platzgründen auf die 100er Röhre gewechselt, dabei habe ich offensichtlich den Dichtring im alten Tube vergessen. Nun baut er Vakuum auf(y)
Ich spiel jetzt erstmal ein bisschen mit den Funktionen rum, sieht aber erstmal gut aus;)

Schöne Grüße
 
Wenn Du diese Anzeige nicht sehen willst, registriere Dich und/oder logge Dich ein.
Ich mache gerade mal Leaktest bei leerem Kreislauf. Nur der interne Teil 0,2mbar in 20min. Klingt ganz ordentlich, denke ich?
Teste nun auch nochmal mit angestecktem Mora.
 
Danach mal die Bierflasche mit Schlauch zum Magen ;)
 
Ich mache gerade mal Leaktest bei leerem Kreislauf. Nur der interne Teil 0,2mbar in 20min. Klingt ganz ordentlich, denke ich?
Teste nun auch nochmal mit angestecktem Mora.

Je weniger Luft in einen System, desto genauer wird die Messung. Ein geschlossenes System mit 100% Wasser würde 1 Tropfen locker reichen, um selbst hohe Drücke komplett abfallen zu lassen. Wenn man mit Luft abdrückt, muss schon deutlich mehr Luft entweichen, bis man was sieht. 0,2mbar ist ja nun wirklich nichts. Eigentlich sieht man doch sofort, ob der Bums dicht ist oder nicht. Die Komponenten haben grundsätzlich alle einen sehr hohen Willen zur Dichtigkeit, sonst würde es auch viel mehr Wasserunfälle geben. Ich schraube seit deutlich über 25 Jahren an Wasserkühlungen und es hat noch nie ein echtes Leck gegeben. Wenn, dann war vielleicht eine Verschraubung noch nicht fest genug, also etwas nachgedreht.
Hardtubes sind da schon eine Stufe anspruchsvoller, aber auch dort ist die Dichtigkeit kein Hexenwerk.

Ein System verliert auch so an Füllmenge über die Zeit. Sehe ich super am AGB, wo beim Befüllen der gesamte RGB Streifen befüllt ist und nach 1 Jahr guckt der oberste "Leuchtstein" über dem Wasser raus. Kann auch am Lösen der Schnellkupplung liegen, ein Teil diffundiert aber trotzdem.
 
soo meine odyssee ist beendet!
ich habe es in die rma gesendet, seither 0 probleme - ich habe zwar das beiblatt nicht verstanden, hat den eindruck bei mir hinterlassen, das ich den defekt verursacht habe.
interessanterweise funktioniert es zum 1.mal seit ich leakshield habe einwandfrei, keine alarme, keine SW oder HW probleme.
 
ein Screen von den Daten wäre gut, ansonsten auch weiterhin viel Glück, würdest Du Dich auch melden, wenn es zu Problemen kommt? Bei mir ging es am Anfang auch gut. Die erste Kreislauföffnung sorgte dann nur noch für Stress. Jetzt wo er ausgebaut ist geht es mir wieder besser, kein Stirnrunzeln mehr.
 
...habe ja nun auch seit ca einem Jahr das LS verbaut und bin tatsächlich eigentlich sehr zufrieden. Möchte nicht wissen, wieviele Manntage in die Feinabstimmung der Datenauswertung geflossen ist :fresse:
Das Ding ist, dass das LS gnadenlos die Schwächen des Loops bei Unterdruck aufdeckt, und das ist etwas, was man wissen muss...
Ich versteige mich auch zu der Behauptung, dass es bei Schläuchen wesentlich besser funktioniert als bei Hardtubes. Bei Hardtubes reicht es nämlich aus, dass ein Rohr etwas schief im Fitting sitzt und die Dichtung(en) einseitig gequetscht werden, um dann auf der entgegengesetzten Seite nicht mehr ganz so eng anzuliegen, so dass bei Unterdruck (minimal) Luft reingezogen wird. Das wiederum hat zur Folge, dass man stetigen Druckabfall hat und auf die Suche nach der Ursache gehen muss; bei HT Builds ohnehin sehr nervig.
Ich habe das Problem gerade mit meinem Raditower, da wird bei Unterdruck irgendwo Luft reingezogen, obwohl es ein Dreivierteljahr völlig problemlos lief und der maximal von links nach rechts geschoben wird. Wenn ich den aber vom Loop abkoppele, kein Problem fürs LS; so muss ich gerade ein 16ml/h Leak suchen -.-
 
da gibt es nichts gegen zu setzen. Deine Ausführung stimmt und passt auch und ist mir auch klar. Leider finde ich Hardtubes schöner als Schläuche, deshalb verzichte ich aufs LS. Da es früher das Teil nicht gab ist es heute auch nicht Lebensnotwendig. Also ich komme gut und besser ohne zurecht. Ist aber auch kein Problem, wenn es jemand unbedingt braucht. Jeder wie er will.
 
Leider finde ich Hardtubes schöner als Schläuche, deshalb verzichte ich aufs LS.
naja eigentlich gibt es keinen Grund auf den Verzicht von Leakshield, wenn man Hard-Tubes verbaut hat oder möchte.
Screenshot 2024-01-30 024257.png

Screenshot 2024-01-30 024341.png


man muss nur wissen und akzeptieren, das Leakshield nicht nur von den Temperaturen im Loop beeinflusst wird oder von der Fließgeschwindigkeit sondern auch noch extrem stark auf Temperaturveränderungen reagiert. Mache ich mein Fenster auf und es kommt kühle Luft rein, steigt der Unterdruck rapide an. Wird es Warm im Zimmer, und wenn es nur ein paar Grad sinkt, fällt der Unterdruck.

Temperaturveränderung von 20 Grad im Zimmer zu 30 Grad im Zimmer können mal eben ein Druckverlust von 50Mbar bedeuten. Genauso gehts anders herum, wenn das "warme Zimmer" durch offenes Fenster im Winter abgekühlt wird. Dann steigt der Unterdruck recht schnell wieder.

Nachpumpen habe ich eigentlich nur noch bei der planmäßigen Füllstandsmessung oder wenn ich selber am Loop was verändert habe oder dran herum schraube / teste.
Ich war am Anfang auch sehr verunsichert ob ich mir das Leakshield holen soll oder nicht weil so viele negativ darüber berichtet haben. Würde mehr Stress und Ärger machen als Nutzen. Man holt sich Fehler ins System und was man alles lesen musste.

Schlussendlich wird meistens einfach nur gnadenlos aufgezeigt ob man "sauber" gearbeitet hat.
Aber es gibt auch Ausnahmen, das z.B. Komponenten nicht mit dem Unterdruck zurecht kommen wo Luft ins System gezogen werden könnte. Von Alphacool soll es wohl CPU Kühlblöcke geben, die Probleme machen. Ärgerlich wenn man so einen "teuren" Block hat, Leakshield kauft und nicht richtig nutzen kann. Beide Komponenten haben ihren Preis - gerechtfertigt - nur wie entscheidet man sich? Nicht so einfach.

Auch wenn mich persönlich dieses auf und ab vom Unterdruck, den Volumenveränderungen rauf und runter ein wenig nerven 😂 habe ich den Kauf nicht bereut!
Hoffe, ich werde es nie als "Versicherung" bei einem Wasserschaden benötigen aber es ist ein gutes Gefühl im Notfall eine kleine Rückversicherung zu haben!
 
Unsere Erfahrung zeigt, Kühler die bei Unterdruck nicht dicht sind haben auch bei positivem Druck ein Problem. Nur haben die wenigsten ein Messgerät das genau genug ist um das zu beweisen.
Ja, bei größeren System mit mehr Fläche ist es nicht ganz so einfach gute Einstellungen zu finden die Optimal für das eigen System sind.
Wir haben schon einige Kunden wo das leakshield größere Schäden verhindert hat. Das geht von gerissenen Dichtungen bei Hardtubes bis zu rissen in Plexi Kühlern, eigentlich die ganze Bandbreite an allem möglichen und unmöglichen. Oft sind es die Dinge die man am meisten ausgeschlossen hat das so etwas passieren kann.
 
Ich sag nur Ultitube 200 beim laufenden Betrieb öffnen und zusehen wie das neu gewonnene "Steigrohr" überläuft.. Da ging nix mehr... Ja okay das LS war der Deckel und es hätte da wohl eh nicht mehr geholfen, auch an anderem Ort 🤣

Ich habe selbst mit zwei und drei Moras, 3 D5 keine Probleme gehabt. Wenn es mal ausgelotet war und lief, durfte nur nichts mehr angerührt werden.
 
Unsere Erfahrung zeigt, Kühler die bei Unterdruck nicht dicht sind haben auch bei positivem Druck ein Problem.
vielleicht sollte man mal eine Art Datenbank aufbauen wo man "anfällige oder auffällige Komponenten" (natürlich nur wenn sich die Hinweise vermehren) nachschlagen kann. So kann man im Vorfeld schon sehen ob ein Leakshield mit seinem bestehendem System problemlos laufen könnte oder man bei einem neuen System vielleicht doch andere Kühler oder sonstige Komponenten dazu nimmt.

Immerhin gibt es das Leakshield schon ein paar Tage 😁 und es werden sicherlich die ein oder anderen User Produkte gefunden haben, die mit einem Leakshield nicht oder schlecht funktionieren.

Ich habe mehrmals gelesen das es mit Hardtubes schwieriger ist nur wie darf ich mir das vorstellen?
Wie Schläuche auch muss die Hardtube genauso vollständig in den Anschluss gesteckt werden und mit der Überwurfmutter fest geschraubt werden. Klar kommen bei einem System mit Röhren mehr Bauteile ins Spiel aber das wird sicherlich nicht damit gemeint sein oder?
 
Schau mal 5 Posts nach oben ;)
Zusätzlich hat man auch quasi HT exklusiv das Problem, dass man beim Stecken der Rohre auch potentiell die dichtenden O-Ringe schädigen kann, wenn man etwas vom Gummi der Ringe "wegstanzt", gerade bei Metalltubes.
 
wie groß muss die Öffnung sein damit Luft und Wasser durch können? Bei Wasser wahrscheinlich größer als bei Luft. Welche Probleme könnten bei Überdruck auftreten? Wasserverlust wohl kaum, es sei denn das Problem ist sichtbar und groß. In den meisten Fällen führen tropfende undichte Stellen nicht zum Supergau. Auch ein LS ist nicht in der Lage ein größeres Leck dauerhaft zu sichern. Je nach Größe des Lecks, fehlt hier der Pumpe irgendwann die Leistung und dann kommt es zu Problemen. (Eigene Erfahrung,Test mit Wasserablassventil)
Wenn man in einem System mit Hardtubes die undichte Stelle erkennen kann, kann man diese auch beseitigen und ersetzen, das ist aber nicht so leicht wie es sich anhört. Ich würde sagen fast unmöglich. Deshalb sind Softtubes in der Hinsicht besser, weil da weniger Bauteile sind, die Luft durchlassen könnten. Auch gibt es Hersteller, ich meine bei ALC und Aquatuning hätte ich das gelesen, bin mir aber nicht sicher, die schon von Haus aus sagen, das einige Produkte fürs LS nicht geeignet sind.
Mal davon abgesehen das wir jahrzehnte auch ohne LS zurecht kamen, ist das LS ein gutes und sinnvolles Gerät, welches ich sofort wieder verbauen würde, wären da nicht die Probleme in meinem System, die ein LS unnütz machen.
 
hat man auch quasi HT exklusiv das Problem, dass man beim Stecken der Rohre auch potentiell die dichtenden O-Ringe schädigen kann, wenn man etwas vom Gummi der Ringe "wegstanzt"
und aus dem Grund man ja die Schnittkanten entgraten oder gar "abrunden" soll :-) aber das ist mit einigen Materialien nicht so leicht. Da stimme ich dir zu. Vor allem bei den erwähnten Metallrohre wo die Wandstärke ja dünner ist. Also heißt es besonders sauber und vorsichtig arbeiten.

Ich hätte eher Schläuche als problematischer angesehen da diese sich zusammen ziehen könnten. Wie man sich doch irren kann :-)

Welche Probleme könnten bei Überdruck auftreten?
ich vermute mal das, wenn der Druck zu groß sein würde, es die Rohre raus drücken könnte und dann wird es sehr schnell sehr nass. Nur solche Drücke werden in normalen Betrieb nie auftreten 😁
ansonsten leuchtet alles ein was du geschrieben hast.

Ich bin noch ein absoluter Frischling mit Wasserkühlung. Baute und reparierte zwar seit über 30 Jahren PC Systeme und Server (Privat - Beruflich) aber mit Wasserkühlung nie was am Hut gehabt.
Vom Gau (Wasserschaden) bin ich (bis jetzt) zum Glück verschont geblieben. Auch wenn alles funktioniert glaube ich nicht das mein Build "perfekt" ist und sicherlich noch vieles optimiert werden könnte.
Z.B. mit der Kühlleistung meines i7-13700K bin ich nicht ganz zufrieden. Aber ich fürchte das auch mehr Radiatorfläche mir da nicht mehr weiter helfen kann.
 
ich habe Messingrohre verchromt verbaut, die stützen sich bei richtiger Einbauweise selbst und können nicht raus rutschen. Dazu kommt, das die passenden Fittinge für diese Rohre alle diese besagte Rohrdichtung haben. Wenn diese Überwurfmuttern festgeschraubt werden, pressen sich die Dichtringe auf das Rohr und halten dieses in der verbauten Stellung. Zusätzlich wird dadurch wird das Rohr nach außen abgedichtet. Und die dritte Sicherung ist die von AC entwickelte Druckausgleichmembrane. (Siehe Bild) Die sollte eigentlich ein Überdruck verhindern.
In meiner Zeit mit der Wasserkühlung ist mir in den Anfangszeiten nur einmal gezeigt worden was durch Überdruck passiert, wenn man nicht ordentlich arbeitet oder falsches Material verbaut. Ein Knick im Schlauch verhinderte den Durchfluss. Dadurch heizte die CPU so stark das Wasser auf, das es zum Überdruck kam. Der sorgte dafür, das der Schlauch aus der CPU gedrückt wurde. Dabei hatte ich auch noch viel Glück, das es nicht zu einem größeren Schaden kam.Warum die CPU nicht wegen Überhitzung nicht abschaltete ist mir nicht bekannt, auch hat sie keinen Schaden genommen.
 

Anhänge

  • 20240131_171714[1].jpg
    20240131_171714[1].jpg
    163,1 KB · Aufrufe: 155
hallo zusammen habe den leakshield sein lange rumliegen möchte in uber mein agb drauf machen das geht ohne problemen ? kann man den an ein usb anschluss auf dem anschliessen? wie schliess man den an wenn mann 2 mora mit dual d5 und heatkiller agb an ? danke
 
Zuletzt bearbeitet:
@rusco aus dem wirren Geschreibsel was zu verstehen ist schon nicht so einfach ;)
1. Du brauchst einen Standalone Leakshield und nicht die Variante für Aqualis
2. der Leakshield wird dann an einem freien G1/4 Anschluss OBEN (da wo die Luft ist) am AGB angeschlossen.
3. 2x D5 auf Vollgas packt der Leakshield nicht. Ich hab meine beiden D5 gedrosselt, dann passts... Brauchst aber einen Flowsensor für die Berechnung des benötigten Unterdrucks in der Aquasuite, meine ich.
4. ja, der wird per USB intern aufs Board geklemmt. Freien internen USB Header brauchst du also.
 
1 das habe ich schon
2 OK dann mit ein adapter oben anschlissen
3 OK glaube meine sind auf position 3 geregelt, flowsensor habe ich auch den von aquacomputer der next flow 2 glaube ich den mit der kleine bildshirm
4 OK das ist kein Problem
 
Wie funktioniert das mit der Dichtigkeitsprüfung? Egal was ich mache, ich lande immer bei einem Druckverlust von 7 mBar pro Minute bei leerem Kreislauf.

Ich habe schon versucht Komponenten aus dem Kreislauf zu nehmen. Aber selbst wenn nur noch CPU & GPU Kühler drin sind bleibe ich bei 7 mBar. (16/10 EPDM mit Barrow Anschlüssen, keine Winkeladapter oder sonstigen drehbaren Adapter).

Der Kreislauf ist übrigens wasserdicht und lief ohne Probleme für 24 Stunden.
 
Vielleicht ist das Prüfteil selbst undicht? Verliert er die 7 mbar jede Minute bis er irgendwann bei 0 ankommt, bzw. fällt der Druck dauerhaft von Minute zu Minute über einen längeren Zeitraum? Was ist dein Starkdruck? Probier doch einfach mal ein absolut minimum System nur aus dem Prüfteil und einen Stück Schlauch.

Wenn du 7mbar die Minute verlierst, müsste man nach 10 min ja locker 50mbar Verlust haben, was man nun wirklich deutlich sieht und das wäre auch wirklich ein Verlust. Wenn er nur am Anfang was verliert, könnte das auch einfach nur die Ausdehnung einzelner Komponenten wie der Schlauch sein. Nach dem Aufpumpen wartet man so 2-3 Minuten und dann startet man die Messung über zb 10 oder 15min.
 
Ich hab das Prüfteil jetzt alleine mit einem Meter-Stück EPDM getestet. Auch da sind es 7 mbar pro Minute Verlust. Es pumpt bis 315 mbar auf und fällt dann innerhalb von 15 Minuten auf 260 runter.
Morgen werde ich nochmal einen Blick darauf werfen, ansonsten schreib ich AC mal an.
 
Ich habe das Problem denke ich gefunden. Es handelt sich um einen Denkfehler: Ich habe vier Kugelhähne um den MoRa vom Kreislauf zu trennen.
Um die Dichtigkeit zu prüfen habe ich einfach mit geschlossenen Kugelhähnen und ohne MoRa Unterdruck aufgebaut. Scheint so als wären die Hähne nicht 100% luftdicht (was ja logisch ist)
 
Dasselbe gilt für selbstdrehende Adapter, Verlängerungen, Schnellkupplungen.
Dicht von innen nach Aussen, jedoch nicht auf Unterdruck geprüft.
 
Von denen habe ich gottseidank nur einen benutzen müssen, der scheint aber dicht zu sein. Habe jetzt nochmal getestet und innerhalb von 30 minuten 0,0 mbar Verlust gehabt.
 
Sind ja grundsätzlich nicht schlecht.
Selbst mit 3/4 des empfohlenen Unterdrucks hat das Leakschield absolut zuverlässig funktioniert.

Musste nur wissen warum ubd woran es liegt.
Selbst mit 3x D5 einwandfrei.
 
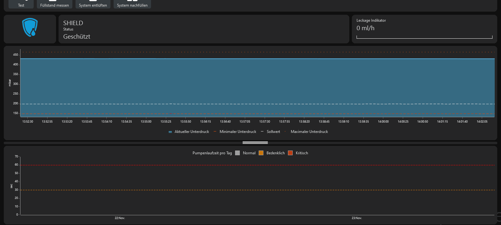
von den drehbaren 45° / 90° Winkelstücken habe ich 14 Stück verbaut. Selbst nach fast 2 Jahren ist das System dicht und verhält sich so wie ein Stück weiter oben im Screenshot zu sehen.
Ich glaube das wichtigste ist nach Maß zu arbeiten. Die Tubes müssen im perfekten Winkel ausgerichtet sein damit alles richtig abgedichtet ist. Je genauer man arbeitet, umso besser ist es.

Natürlich gibt es auch Schwankungen im System. Das Leakshield reagiert extrem stark auf äußere Einflüsse. Kühle Luft und der Unterdruck steigt, warme Luft er sinkt. Alleine schon Fenster zum Lüften öffnen verändert den Unterdruck und wenn es wieder wärmer wird, sinkt er.

Bei mir wird nie nachgepumpt. Die einzigene Zeiten, wo das Leakshield pumpt ist zu Zeiten von Füllstandsmessungen.

Viele Berichte in diversen Foren haben mich im Vorfeld verunsichert und ich bin froh nicht drauf gehört zu haben (y)
 

Anhänge

  • Screenshot 2024-11-22 140230.png
    Screenshot 2024-11-22 140230.png
    10,1 KB · Aufrufe: 83
  • Screenshot 2024-11-22 140345.png
    Screenshot 2024-11-22 140345.png
    33,8 KB · Aufrufe: 86
Hallo liebe Kollegen, vielleicht ist dieser Thread hier ja noch aktiv, kann mir mal einer seine Idealeinstellungen geben, für den LS? Habe 2 D5 Ultimate Pumpen am Laufen, es ist definitiv nichts undicht, und beide laufen bei unter 50%. Im System sind Schläuche verbaut. An Kühlern 1x MoRa420, 2x480 und 2x 360.

Bin mir bei den Toleranzeinstellungen da nicht sicher...

Danke für die Tipps.
 
Moin,

Ich habe ein Leakshield Standalone und nutze zurzeit den Testmodus mit einer Powerbank um mein System dicht zu bekommen(Umbau).

Es besteht aus einer Mischung aus Harttube und EPDM Schläuchen.

Mein Problem ist, das egal was ich tue, ich eine Verlustrate von ~0,1mbar pro Sekunde habe.

Das LS zieht Unterdruck auf ca. 340mbar an und fällt dann über die Zeit auf 0 runer(ab 20 habe ich es ausgemacht.

Ab ~150 sinkt das dann auf ca 0,2mbar/sec.

Die ist laut AC zu viel.

Ich habe das System dann auseinandergebaut und jede Verbindung mit Teflon Band versehen.

Auch hab ich Abschnittweise gemessen. Es bleibt bei den 0,1mbar/sec.

Das LS selber habe ich mit einem kurzen HT/Fitting Mix getestet, da hält der Unterdruck.

Das LS hat noch nie Wasser gesehen und war noch nie mit der AS verbunden.

Ich bin da mit meinem Latein echt am Ende.

Hat einer ne Idee😀

20250223_111234.jpg20250223_112822.jpg
 
@Passierschein A38 Jeder drehbahre Anschluss ist eine potentielle "Schwachstelle" und nachdem du nach den Fotos in den anderen Threads augenscheinlich das komplette Sortiment von Aquatuning verbaut hast :fresse:, könnte das eine schwierigere Aufgabe werden.
Aber liste doch mal deine Komponenten auf, ggf. hat jemand eine Idee.
 
Hardwareluxx setzt keine externen Werbe- und Tracking-Cookies ein. Auf unserer Webseite finden Sie nur noch Cookies nach berechtigtem Interesse (Art. 6 Abs. 1 Satz 1 lit. f DSGVO) oder eigene funktionelle Cookies. Durch die Nutzung unserer Webseite erklären Sie sich damit einverstanden, dass wir diese Cookies setzen. Mehr Informationen und Möglichkeiten zur Einstellung unserer Cookies finden Sie in unserer Datenschutzerklärung.


Zurück
Oben Unten refresh