[Sammelthread] Nvidia Ada/Lovelace 40XX - Wasserkühler

Mir geht’s um die Dichtung im Set. Ich finde die nicht einzeln. Oder gibts die irgendwo? Dann gern Putty, auch wenn es keinen Sinn ergibt.
 
Wenn Du diese Anzeige nicht sehen willst, registriere Dich und/oder logge Dich ein.
Der "Schmodder" sammelt sich ja immer in den feinsten Struckturen

Mit ner Zahnbürste kommt man ja nicht richtig tief zwischen die Kühlfinnen rein. Bei älteren Kühlern konnte man noch mit ner 0.3mm-0.4mm Lochfolie(vom Staubfilter) die Zwischenräume richtig ausräumen und polieren, weil die Zwischenräume noch nicht so schmal waren. Mittlerweile geht das aber oft nur noch mit einem 0.1mm-0.2mm Edelstahl- oder FederstahlBlech.

Vielleicht denkt sich mal jemand ein Rückspühlfilter aus, mit dem man ein- zwei Mal im Jahr den Dreck zwischen den Finnen in umgekehrter Fließrichtung ausspülen und ausfiltern kann.

.
 
Zuletzt bearbeitet:
Umgekehrt spülen nützt auch nicht viel wenn da wirklich Schmodder drinhängt. Entweder Kühler zerlegen und sauber machen oder von Anfang an einen Filter rein.

Mein CPU-Block sah so aus, da hatte ich vorher aber schon in beide Richtungen durchgespült:

20250320_225746.jpg
 
Die Dichtung ist dann aber vorgepresst. Mit hoher Wahrscheinlichkeit ist es dicht. Aber warum sollte ich das bei einer 2000 Euro Karte riskieren?

Den Kühler wollte ich eigentlich nicht demontieren, weil es nicht notwendig ist und das Garantiesiegel noch existiert.
 
Ein Filter stendig im Kreislauf, bremst ja auch stendig den KühlmittelDurchsatz. Ich hätte gern zwei Filter mit vierwegeVentil im Kreislauf, die nur durchströmt werden, wenn der Kreislauf rückwärts läuft. Das macht man dann vielleicht 1Woche pro Jahr, und spült so den Schmodder aus den FinnenZwischenräumen.
 
ich hab seit ewigen Zeiten je einen AC Filter im Kreislauf und hatte bisher keine Probleme mit Durchfluss. Aber wie soll rückwärts laufen lassen gehen, ohne Anschlüsse umzuklemmen oder Bypässe/Kreuzungen zu bauen?
 
Genauso wie in bei einem Hydraulikzylinder. Da läuft die HydraulikPumpe ja auch immer in gleicher Richtung. Trotzdem kann man den Zylinder in beide Richtungen bewegen.
 
flow richtungswechsel: ggf. mit schnellverschlüssen, die man dann einfach vertauscht. alles andere wäre aufwändiger.
 
Ein Filter, ständig im Kreislauf, bremst ja auch ständig den Kühlmitteldurchsatz.
Wenn 10% zu viel sind, baut man natürlich besser ein total umständliches Konstrukt... Bei den 10% sind ein Paar zusätzliches Schnellverschlüsse auch dabei. Die Schnellverschlüsse allein reduzieren den Durchfluss um ca. 4%, der Filter allein also nur 6%.
 
Verstehe das Problem nicht. Filter müssen ab und an gereinigt werden. Hat man keinen Filter, muss man halt andere Komponenten reinigen. Hat man einen schlechten Filter, muss man Filter UND andere Komponenten reinigen. :d Das gilt doch unabhängig von der Strömungsrichtung.

Ich hab jedenfalls bei meinem Setup wenig Lust, irgendwelche Blöcke auszubauen, aufzumachen und zu reinigen. Umgekehrt hab ich mit dem Aquacomputer Filter immer noch 140l/h, was mir reicht, und der Filter hängt außerhalb des Gehäuses zwischen zwei Schnelltrennern. Ich kann den Filter also sehr fix ausbauen (und reinigen) und wenn ich mag den Loop übergangsweise auch ohne Filter betreiben. Der Filter scheint übrigen fein genug zu sein, dass ich in meinen Blöcke eben keine Fremdkörper erkennen kann.

Wer SCHMODDER, GLIBBER o.ä. in seinem Loop findet, hat m.E. im Zweifel übrigens eh was ganz anderes falsch gemacht. Dafür ist ein Filter eher keine probate Lösung.
 
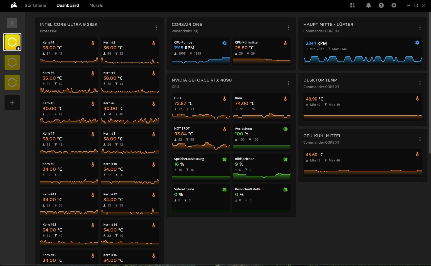
Hi Alle Ich wollte mal fragen, ob sind die Temp - Hot Spot bei 100% Auslastung - MSI Kombustor OK ?
2.std Test Stress
GPU geth immer bis Max 75-70 C 100% Auslastung
Ram geth immer bis Max 75-70 C 100% Auslastung
Hot Spot geth bis Max 105 c .

Hillf vielleicht eine Thermal Grizzly - PhaseSheet PTM ?
 

Anhänge

  • desctop2.jpg
    desctop2.jpg
    130,3 KB · Aufrufe: 46
Hillf vielleicht eine Thermal Grizzly - PhaseSheet PTM
Wenn die aktuelle WLP alt und vertrocknet ist, hilft alles. Ich konnte aber nicht genau herauslesen ob du mit Luft oder Wasser unterwegs bist. Je nach dem sind die Temperaturen in Ordnung.
 
Hardwareluxx setzt keine externen Werbe- und Tracking-Cookies ein. Auf unserer Webseite finden Sie nur noch Cookies nach berechtigtem Interesse (Art. 6 Abs. 1 Satz 1 lit. f DSGVO) oder eigene funktionelle Cookies. Durch die Nutzung unserer Webseite erklären Sie sich damit einverstanden, dass wir diese Cookies setzen. Mehr Informationen und Möglichkeiten zur Einstellung unserer Cookies finden Sie in unserer Datenschutzerklärung.


Zurück
Oben Unten refresh