Simply1337
Enthusiast
- Mitglied seit
- 14.03.2017
- Beiträge
- 4.112
- Ort
- Bodensee
- Details zu meinem Desktop
- Prozessor
- i9 14900K 61/58
- Mainboard
- ASUS ROG Strix Z690-A D4
- Kühler
- EK 360 D-RGB
- Speicher
- G.Skill Ripjaw 32GB@4200 CL15-15-15-28
- Grafikprozessor
- TUF RTX 4080S, 0,95V @ 2800 MHz
- Display
- 34GN850-B 3440x1440 160 Hz
- SSD
- 850 Evo 250 GB, 860 Evo 1 TB, 970 EVO Plus 500 GB
- Gehäuse
- Lian Li O11 Dynamic
- Netzteil
- Corsair HX1000
- Keyboard
- Wooting 60HE
- Mouse
- Logitech G-Pro Wireless Superlight
- Betriebssystem
- Windows 11 64 bit
- Webbrowser
- Chrome
- Internet
- ▼1 Gbit ▲50 MBit
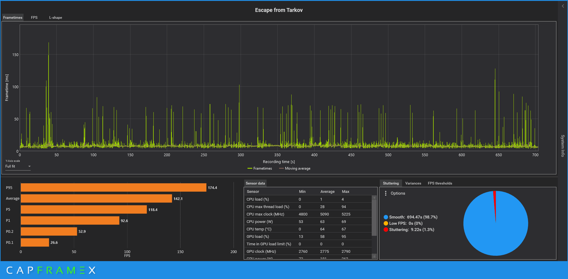
Sein 12900K is aber schneller als mein 13700K, in Tarkov, sowohl als auch im Csgo Benchthread. Da ist er auch schneller als Phoenix's Stock 13900K.Ändert nichts daran, dass dein 12900K eine Gurke gegen den 7950x3D ist.
Und eine Gurke gegen den 13900K/13700K ist. Und du anscheinend nicht zur Ruhe kommst, nach eigenen Aussagen![]()