Hast du mein Beitrag gelesen?was kann man da nun hineininterpretieren?
Follow along with the video below to see how to install our site as a web app on your home screen.
Anmerkung: this_feature_currently_requires_accessing_site_using_safari
Hast du mein Beitrag gelesen?was kann man da nun hineininterpretieren?


deswegen hab ichs aus, ich merk doch dein mobbing hier 😭naja AA ist ja gpu bound. hab damit keine probleme![]()



Habs mir grad mal angeschaut, insbesondere die letzte Map war ja komplett wildStarkes Comeback von Complexity!! Aber Faze mit Karrigan dem Sympathieträger dann doch zurecht gewonnen?!
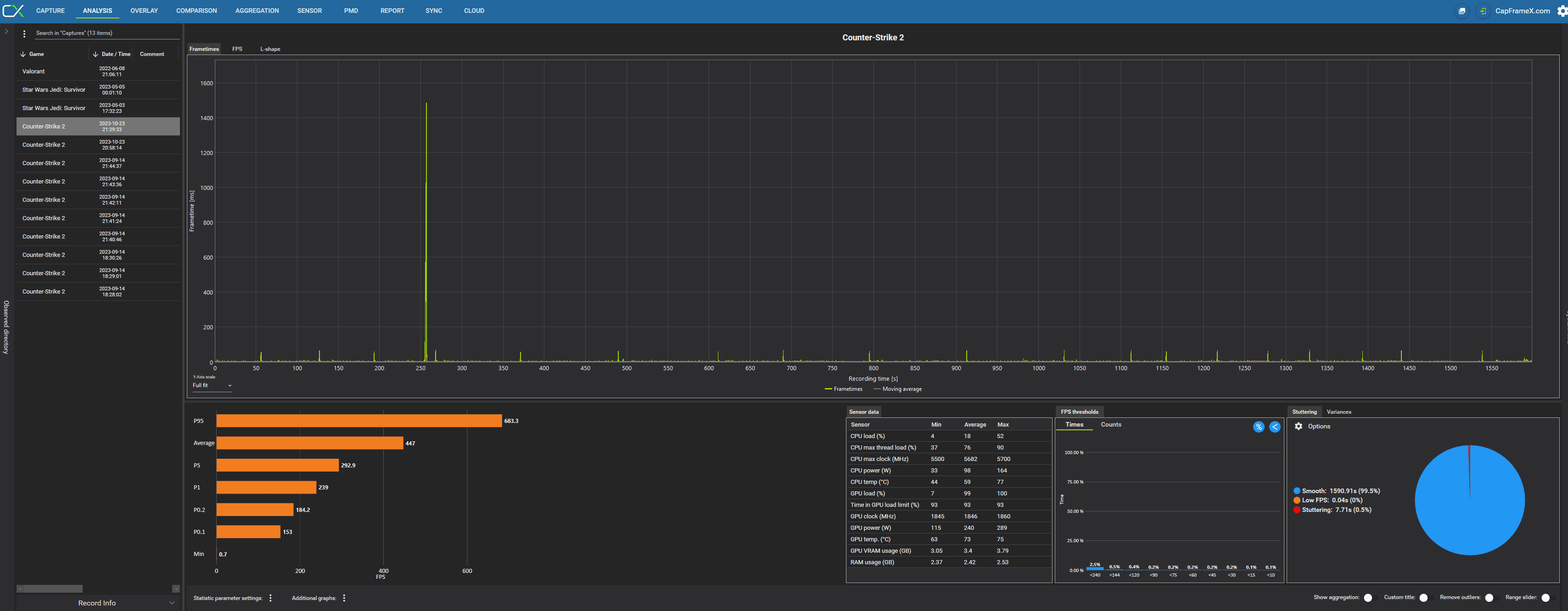
Richtig gutes Final gewesen!Da sieht man aber auch die Frametimes, die zu jedem Rundenende hochschießen.sieht man ja oben in meinem CapframeX Mitschnitt. 1% Low ca 100fps und 0,1% 33 fps![]()
Das heißt nichts, CPU Kann auch mit 20 % Auslastung der Flaschenhals sein.Hab jetzt noch mal die CPU und GPU Last beobachtet: CPU ist max 70%
Immer? Auch wenn es "ruckelig" wird?GPU 98%.
Plotte doch mal ein Game lang GPU Last in Relation zu deinen FPS.Spricht also eigentlich dagegen, was aber keinen Sinn wegen dem CPU Limit Test mit der niedrigen Auflösung macht![]()
hast du die 33fps auch wirklich gesehen/gespürt? diese 0.1% werte sind immer schwierig imhosieht man ja oben in meinem CapframeX Mitschnitt. 1% Low ca 100fps und 0,1% 33 fps![]()
spielst du mit uncapped frames?Hab jetzt noch mal die CPU und GPU Last beobachtet: CPU ist max 70%, GPU 98%. Spricht also eigentlich dagegen, was aber keinen Sinn wegen dem CPU Limit Test mit der niedrigen Auflösung macht![]()
CapFrame X. Unten auf Additional graphs.wie zeichne ich deinen Vorschlag denn am besten auf?

Klick doch mal auf FPS und vielleicht etwas reinzoomen.hab das jetzt einfach mal bei dem Run von vorhin angehakt:
GFE hab ich nicht mehr druff aktuell.

Gar nix, weil der erste Ausschlag so hoch ist, dass es dir die Skalierung zerschießt, das wird auch der 33 FPS Ausschlag sein.Was kann man da nun hineininterpretieren?
